Here I like to publish several reports from different sources. All the reports are based on the data from Jan. 1 to Jan. 31.
Google Analytics
I started to collect data in Google Analytics on Jan 7. So it is not a completed month.

The Top Five Country:
- USA
- Russia
- Canada
- China
- Germany
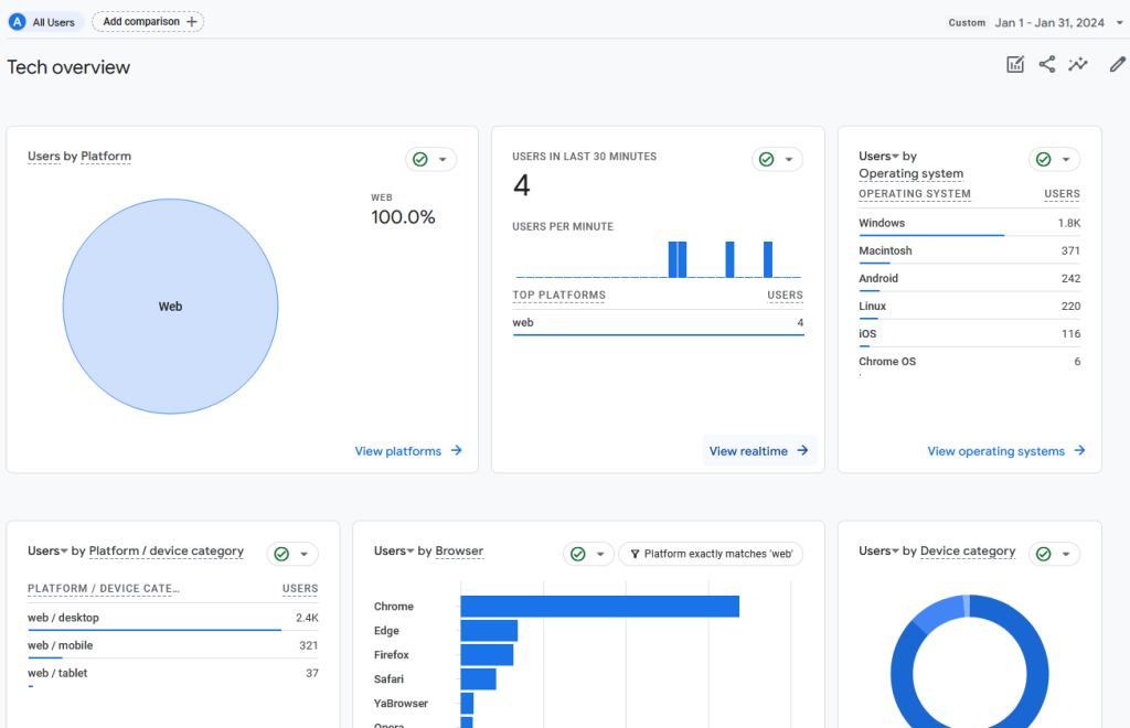
See browsers and devices.

Most users are using desktops. Google Chrome has more users than others.
About the new users, 2.3K users are from organic search out of a total of 2.7k new users. It means the SEO is OK on my blog.
Awstats
See the visits, pages, and hits report first.

There is a part introducing the connection to the world.
Google.com is the biggest player in the Search service providers.






